Maximizando Productividad
con IoT e IA

Solución industrial con certificación ISO 9001 que convierte información de planta (monitoreada en tiempo real) en reportes inteligentes con acciones concretas para mejorar la productividad. Descubre Weeot.

12
Años de experiencia
25
Empresas transformadas
850
Activos Monitoreados
20
Especialistas en equipo

Resultados Comprobados
en Todas las Industrias

Nuestras soluciones IoT entregan impacto medible en todos los sectores manufactureros

+25%
Aumento de Productividad
Optimización en tiempo real de operaciones
-30%
Reducción de Tiempos Muertos
Identificación inteligente de cuellos de botella
+40%
Mantenimiento Predictivo
Analytics avanzados y pronósticos
100%
Trazabilidad de Procesos
Visibilidad y control completos

Industria Textil:
Nuestro Mayor Éxito

Descubre cómo Weeot transformó las operaciones de manufactura textil con monitoreo en tiempo real y análisis inteligente de datos.

Desafíos y Oportunidades Actuales

La industria textil enfrenta retos significativos como la baja productividad y la necesidad de digitalización, elementos claves para mantener la competitividad y adaptarse a un mercado en constante evolución.

También la oferta de equipamiento multimarca y la acción de los recursos humanos afectados en las operaciones atenta contra la trazabilidad completa de procesos claves a la hora de tomar decisiones de mejora operativas o económicas.

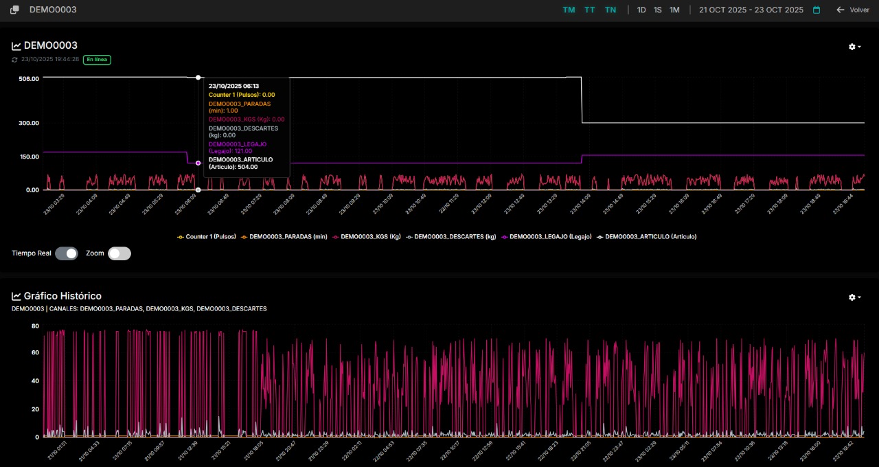
Monitoreo en Tiempo Real

Weeot permite a las empresas textiles supervisar sus procesos en tiempo real, identificando rápidamente cuellos de botella y optimizando el flujo de trabajo para mejorar la eficiencia operativa.

Análisis Predictivo

Mediante el uso de algoritmos avanzados, Weeot proporciona análisis predictivo que ayuda a las empresas a anticipar problemas y tomar decisiones informadas, mejorando la gestión de recursos y tiempos.

Reportes Inteligentes

Las reportes inteligentes de Weeot notifican a los usuarios sobre anomalías y tendencias en la producción, permitiendo a los equipos reaccionar rápidamente y mantener un alto nivel de productividad.

Beneficios Directos

Aumento de Productividad Real, Reducción de Tiempos Muertos y Análisis de Recursos Humanos

+25%
Aumento de Productividad Real
Weeot permite a las empresas textiles optimizar sus operaciones en tiempo real, aumentando la eficiencia en la producción y facilitando la toma de decisiones basadas en datos precisos.
-30%
Reducción de Tiempos Muertos
Con el monitoreo constante, Weeot identifica y mitiga cuellos de botella en los procesos a partir de la diferencia en la Planificación, lo que resulta en una disminución notable de los tiempos muertos.
+40%
Análisis de Recursos Humanos
El seguimiento del operador desde los procesos en tiempo real facilita la calificación del rendimiento operativo completo.
Weeot

La plataforma que están usando
las PyMEs industriales en Argentina

Weeot no solo se enfoca en el tiempo real de la información, sino que brinda una experiencia en donde esa información se vuelve entendible y valiosa. El idioma y lenguaje nativo de cada planta, los reportes automáticos enfocado en los problemas y cómo solucionarlos, el detalle de la trazabilidad de los procesos analizados con IA, el equipo de ingenierios y el soporte constante de monitoreo, hacen de esta solución una de las más robustas y prácticas del mercado. La certificación ISO 9001 en "comercialización, desarrollo, implementación y mantenimiento de aplicaciones de internet de las cosas (IoT) para la visualización digital de datos en tiempo real." avalan cada uno de estos valores.

  • Ingeniería de implementación
  • Monitoreo integral automático
  • Integración multimarca
  • Reportes de Productividad, Operadores, Planificación y puntos de mejora automáticos
Weeot Dashboard Weeot Analytics
Weeot Monitoring Weeot Reports
Weeot Insights Weeot Dashboard 2
Weeot Analytics 2 Weeot Monitoring 2
Weeot Reports 2 Weeot Insights 2
01
02
03
04
05
Diagnóstico IA Background

Niveles de Servicio con IA

NIVEL 1

Reportes con Datos Automáticos

Recomendaciones de acción impulsadas por IA

NIVEL 2

Reportes con Datos Complementarios

Recomendaciones de acción avanzadas

NIVEL 3

Medición de las acciones tomadas

Eficacia de resultados y optimización continua

Más de 12 años transformando la industria con tecnología

Weeot es una solución que integra dispositivos IoT de segunda generación, ingeniería especializada y Inteligencia Artificial para entregar reportes automáticos de producción, recomendaciones de mejora y rankings de eficiencia que impactan directamente en la productividad industrial obteniendo resultados al minuto.

Tecnología IA en Textiles

Weeot utiliza inteligencia artificial para optimizar procesos y recursos en fábricas textiles, mejorando la productividad en tiempo real.

Resumen ejecutivo
Ranking de eficiencia
Ranking de operadores
Certificados ISO 9001 Nuestra política de calidad
Certificación ISO 9001 Bureau Veritas

Servicios Concretos
para Soluciones Industriales

Servicios profesionales que entregan resultados medibles en productividad manufacturera

Monitoreo en Tiempo Real

Supervise sus procesos en tiempo real, identificando rápidamente cuellos de botella y optimizando el flujo de trabajo para mejorar la eficiencia operativa.

Nivel 1 Reportes con Datos Automáticos

Análisis Predictivo

Mediante el uso de algoritmos avanzados, Weeot proporciona análisis predictivo que ayuda a las empresas a anticipar problemas y tomar decisiones informadas.

Nivel 2 Reportes con Datos Complementarios

Reportes Inteligentes

Las reportes inteligentes de Weeot notifican a los usuarios sobre anomalías y tendencias en la producción, permitiendo a los equipos reaccionar rápidamente.

Nivel 3 Medición de las Acciones Tomadas

Solución Industrial Completa - Tecnología y Resultados

Solución IoT end-to-end con certificación ISO 9001 que transforma operaciones manufactureras. Weeot proporciona una plataforma integral que integra monitoreo de equipos, análisis de datos, aplicaciones móviles, dashboards personalizados y capacidades de desarrollo de software rápido.

Equipamiento
Ingeniería
Planificación
Reportes
Información IoT

Nuestra historia en palabras

Más de 12 años transformando la industria con tecnología IoT e inteligencia artificial

2013

Inicio de Prototipos

ITPort comenzó a desarrollar los primeros prototipos de IoT con resultados sostenidos, sentando las bases para lo que sería Weeot.

2018

Nacimiento de Weeot

Se fundó Weeot como producto, simplificando una arquitectura compleja en una única plataforma e integrando desarrollo de dispositivos IoT. También lanzamos la versión V1 de nuestros propios dispositivos IoT diseñados por ITPort.

2020

Lanzamiento al Mercado

Implementaciones completas en clientes de la industria manufacturera, consolidando la presencia en el mercado.

2023

Certificación ISO 9001

Obtención de la certificación ISO 9001 que respalda la calidad del producto en desarrollo, implementación y mantenimiento de aplicaciones IoT.

2024

Dispositivo Weeot V4 Integrable por Modbus

Lanzamiento del dispositivo Weeot V4 con capacidad de integración por protocolo Modbus, permitiendo conectividad avanzada con equipos industriales existentes y facilitando la implementación en plantas con infraestructura diversa.

2025

Implementación de IA para Reportes Automáticos

Integración de inteligencia artificial avanzada en la plataforma Weeot, automatizando la generación de reportes inteligentes y análisis predictivos para optimizar la toma de decisiones industriales en tiempo real.

2025

Expansión Internacional

Weeot se internacionaliza con la plataforma Weeot Segunda Generación, ofreciendo servicios personalizados y dispositivos de segunda generación en mercados globales.

2025

Módulo de Recomendaciones de Mejora con IA

Implementación del módulo de recomendaciones de mejora con inteligencia artificial, logrando rankings de eficiencia por proceso, máquina y operarios para optimización continua.

Nuestros Valores

Innovación

Desarrollamos soluciones tecnológicas avanzadas que transforman la industria manufacturera.

Calidad

Certificación ISO 9001 que garantiza la excelencia en nuestros productos y servicios.

Compromiso

Más de 12 años de experiencia entregando resultados sostenidos a nuestros clientes.

NUESTRO EQUIPO

Expertos que impulsan la innovación

NV

Nicolás Vega

CEO & Co-founder

JA

Joel Atia

Director & Co-founder

SZ

Silvio Zurzolo

CCO & Co-founder

LR

Lucas Reinaud

Product Coordinator

FR

Fausto Rugiero

R&D Coordinator

ZO

Zahira Olivera

Product Analyst

NF

Nicolás Fernandez

Developer

JP

Joaquín Palmeyro

Developer

VM

Valentín Martorelli

Developer

FG

Florencia Grandi

QMS

Colaboraciones Estratégicas
para el Crecimiento

Colaboraciones estratégicas para crecimiento con Weeot

Integración Tecnológica

Integración tecnológica para sistemas y equipamiento existentes

Expansión de Mercado

Expansión de mercado por medio de procesos digitalizados y trazables

Aprendizaje Continuo

Aprendizaje continuo para maximizar rendimiento con los datos de la planta

Capacitación y Soporte

Capacitación y soporte directo en planta

Equipo Especializado

Equipo especializado como socio estratégico para resultados efectivos

Impulsemos el crecimiento de tu industria

Conecta con nuestros expertos en soluciones IoT industriales.
Diseñamos soluciones a la medida de tus retos.

Iniciar un proyecto
¡Hablemos por WhatsApp!